返回首页
|
关于我们
|
联系我们
郑州佳捷机电设备有限公司
服务热线
0371-67629218
首页
关于我们
产品展示
荣誉资质
新闻资讯
成功案例
销售网络
联系我们
成功案例
推荐新闻
发电焊机的使用规范及注意事项
关于发布《移动通信基站防雷与接地设计
汽油发电机产品日常保养
市场上无线对讲分为四种
影响对讲机通话距离和效果的因素
联系我们
电话:0371-67629218
手机:0371-67629218
邮箱:zzjiajie@126.com
地址:河南郑州市中原区中原中路171号
当前位置:
主页
>
成功案例
>
成功案例
建伍NEXEDGE数字系统 在森林防火无线通讯系统中的
作者:admin 时间:2019-01-18 19:10
一、概述:
森林防火无线通讯系统是森林防火指挥调度的重要组成部分,系统的畅通关系到林区的安全,对森林火灾早发现、早报警可以大大减少火灾造成的损失。为此需要组建高效实用的森林防火无线通讯系统。
建伍公司新一代数字通讯系统与传统模拟无线通讯系统相比,是具有革命性的产品,颠覆了传统对讲机的概念,达到前所未有的高度,具有保密性好、音质好(没有累积噪声)、通讯距离远的优点。数字化实现了传统模拟对讲机无法实现的功能,如IP互联同播、场强判别、自动漫游、GPS定位、终端管理等。数字系统的诞生,标志着大范围系统联网成为可能,克服了传统模拟无线通讯系统覆盖范围小、联网能力差、功能不完善的种种缺陷,为组建全省森林防火无线通讯统一调度网奠定了基础。
二、系统功能:
1. 关于全省覆盖:
森林防火无线通讯系统的特点是覆盖范围大,需要实现大范围通讯。根据无线电波传播的特点,在单基站中继的情况下,无线对讲机通讯半径约为10--15公里,车载台通讯半径约为30-40公里,而要实现大范围通讯,需要多基站联网。
建伍公司的数字通讯系统利用IP互联网可以将许多基站(最多48个基站)互联起来,形成大范围同播系统;数字对讲机具有场强判别、自动漫游的功能,可以在全省范围内自动寻找附近的基站通话(类似于手机自动漫游的功能),从而实现大范围的通讯。
2. 关于分区域通话和分级管理:
在实际应用中,除非在特别紧急的状态下,通常不会在全省范围内全部呼叫,最多的应用是在一定的区域内通话,划分成若干个区域,例如以市为单位,本区域内的对讲机只需要呼叫本区域的其它对讲机,而不必呼叫全省的对讲机,这就是分区域通话。在紧急的状态下,可以在全省范围内呼叫全部对讲机,这个功能也必须具备。
在各市防火指挥部设置调度台,用于管理本区域内的对讲机,实现身份显示、录音、遥毙、GPS定位等管理功能,这就是分级管理。在省防火指挥部设置总调度台,在紧急的状态下,用于管理全省的对讲机。
要实现以上功能,在基站方面,需要设置组IP地址;在对讲机方面,因为对讲机可以设置多区域+多频道,所以对讲机可以在不同的区域实现漫游功能,也可以全省群呼。
3. 关于IP接口延伸:
在森林防火的系统中,因为基站设备需要安装在山上,经常遇到的问题是山上没有IP接口,使得IP联网遇到阻碍。建伍公司的数字通讯系统具有IP无线延伸的功能,就是通过无线链路,将山上的基站与具有IP接口的最近基站相连,这是建伍公司数字通讯系统的特有功能,可以有效地解决这个问题。
4. 关于GPS定位:
建伍公司的数字对讲机可以配接GPS肩咪,数字车台可以内置GPS模块,用KAS-8调度软件构成无线通话及GPS定位管理系统,实现对巡逻车、对讲机的定位管理。
5. 关于图像传输:
建伍公司数字通讯系统,配合KVT-11图像编码器+KAS-11图像显示软件构成图像传输系统,实现远程监控,示意图如下:
6. 建伍公司数字系统通讯距离的优势:
建伍公司数字通讯系统采用先进的数字处理技术和具有尖锐陡降特性的滤波器,接收灵敏度改善3dB,通信距离比模拟电台扩大20%,这就意味着可以用更少的基站覆盖更大的区域,这是建伍公司数字通讯系统的独到之处。
7. 节省频率资源:
建伍公司数字通讯系统采用6.25KHz超窄带频道间隔,频率利用率是模拟系统的4倍。
三、主要产品介绍:
1、数字
中继台
:
数字中继台NXR-710/810配合网络接口盒 KTI-3,实现 IP互联功能,其特点是性能稳定可靠,采用6.25kHz超窄带频道间隔。
NXR-710 136-174MHz 发射功率50W 30CH
NXR-810 400-470MHz 发射功率40W 30CH
网络接口盒 KTI-3
2、数字对讲机
:
NX-200/300C 有显示屏、键盘5W-512CH/128个区域 中文显示
NX-220/320C 有显示屏、键盘5W-260CH/128个区域 英文显示
NX-220/320C2 无显示屏、无键盘 5W- 64CH / 4个区域
3
、
数字车台:
NX-700/800C 有显示屏、键盘25W-512CH/128个区域、中文显示
4
、
无线调度系统
:
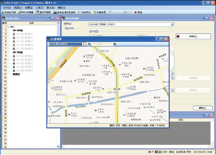
用KENWOOD的NX-800组成调度台,在电脑上安装由建伍公司提供的KAS-8管理软件,可以记录通话双方的身份码、通话时间、录音等参数。还可以对违归规或丢失的移动终端进行遥毙和复活。遥毙可以分为可遥控复活的冻结和不能遥控复活的枪毙(只能重新编程,否则不能使用)。配以电子地图,还可实现GPS位置信息管理。
调度系统构成图
调度软件界面:
上一篇:没有了
下一篇:
铁塔架设及天线安装作业指导书